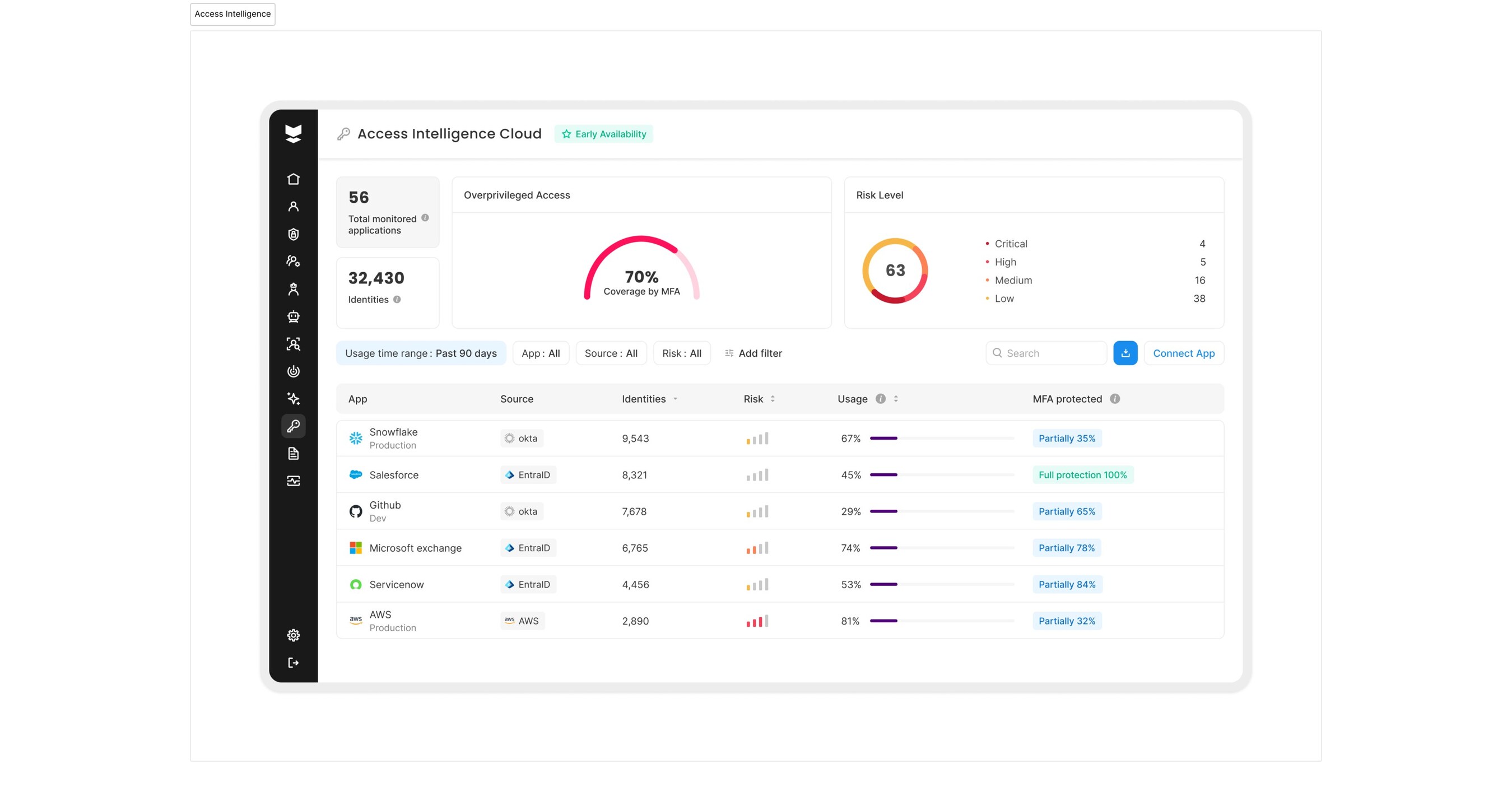
New capabilities solidify Silverfort's leadership position in emerging IVIP category, and give enterprises the required tools to proactively counter identity threats, while simultaneously boosting operational efficiencies DALLAS, Oct. 15, 2025 /PRNewswire/ -- Silverfort, the leading...
Hence then, the article about silverfort breaks identity security silos with two new capabilities access intelligence identity graph delivering end to end identity security was published today ( ) and is available on PR Newswire ( Middle East ) The editorial team at PressBee has edited and verified it, and it may have been modified, fully republished, or quoted. You can read and follow the updates of this news or article from its original source.
Read More Details
Finally We wish PressBee provided you with enough information of ( Silverfort Breaks Identity Security Silos with Two New Capabilities: Access Intelligence & Identity Graph, Delivering End-to-end Identity Security )
Also on site :
- Misua, Who Was Set to Appear on ‘Drag Race: Philippines’ Season 4, Dies at 27
- Jennifer Siebel Newsom’s Parenting Tips Include Dolls for Boys and Gender-Swapping Male Book Characters
- Contractor that cut back ancient oak in London park identified
